Вратата към AI видимостта
Каква е видимостта на вашия бранд в AI модели?
Наблюдавайте колко често се препоръчва вашия бранд в отговорите на ChatGPT, Gemini и Perplexity. Измервайте трафик, генериран от AI. Уверете се, че AI ботовете имат достъп до вашето съдържание.

AI модели, които проследяваме
AI промени начина, по който хората намират информация
Все повече потребители използват AI, за да извършват ежедневни търсения. Вие сте невидими за милиони потенциални клиенти, ако вашият уебсайт и бранд не се появяват в отговорите на AI търсенията. AIEntry разкрива къде се намирате
Без AIEntry
- Не знаете дали AI моделите споменават вашия сайт
- Не можете лесно да анализирате трафика
- Не знаете дали ботовете са блокирани
- Не знаете колко често се споменават вашите конкуренти
С AIEntry
- Ежедневно проследяване на AI видимостта
- Google Analytics 4 интеграция за Large Language Models (LLMs) трафик
- Наблюдение на достъпността за AI ботове
- Проследяване на конкуренти
Пълната платформа за AI видимост - какво предлага AIEntry
AI Bots Monitoring
Проверява дали сайтът ви е достъпен за AI агенти
- •Разберете дали ChatGPT, Gemini, Perplexity имат достъп до вашия сайт
- •Получавайте предупреждения, ако критични ботове са блокирани
- •Наблюдавайте дали различните AI ботове могат да достъпват вашия сайт
- •Проверете конфигурацията на robots.txt за AI краулъри
AI Search Visibility
Сравнява вашата AI видимост с конкурентите
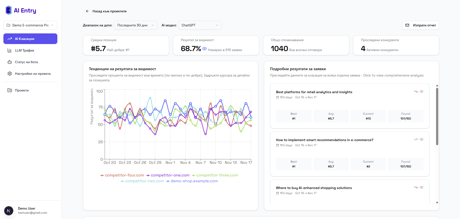
- •Следете споменаването на бранда в процентно отношение в отговорите на ChatGPT, Gemini, Perplexity
- •Наблюдавайте до 50 персонализирани заявки на проект
- •Проследете исторически данни за проекта
- •Сравнете видимостта си с тази на конкуренти
AI Traffic Report
Измерва трафика и продажбите от AI-генерирани резултати
- •Свържете Google Analytics 4 с едно кликване
- •Идентифицирайте трафик от AI източници
- •Проследявайте сесии, потребители, прегледи и приходи
- •Вижте кои страници потребителите посещават най-много през AI
Всичко, от което се нуждаете за AI проучването
Поддръжка на множество модели
ChatGPT, Google Gemini, Perplexity AI и още предстоящи.
Ежедневно автоматично проследяване
Задайте заявките си веднъж, за да получите автоматични ежедневни проверки, исторически данни за 90 дни и имейл известия за промени във видимостта.
Анализ на конкуренцията
Проследявайте до 20 конкурента, вижте колко са видими спрямо вас, идентифицирайте възможности и сравнете представянето.
GA4 интеграция
OAuth връзка с едно кликване, автоматично обновяване на токени, криптирано съхранение на токени, данни за трафика в реално време.
Персонализирани заявки (prompts)
Проследявайте това, което е важно за вашия бизнес - информационни запитвания, транзакционни търсения, споменавания на марката. Решението е ваше.
Подробни отчети
Графики на историята на споменаванията, разбивка на източниците на трафик, отчети за достъпността на ботовете и възможност за експорт в CSV или PDF файлове.
Започнете в три прости стъпки
Създайте своя проект
Регистрирайте се за безплатен пробен период (не се изисква банкова карта), добавете домейна на вашия уебсайт, дефинирайте 5-50 заявки за проследяване и добавете домейни на конкуренти по избор.
Свържете вашите инструменти
Свържете Google Analytics 4 (OAuth с едно кликване), изберете желания GA4 акаунт и конфигурирайте предпочитанията си за ботове, които да наблюдавате.
Проследете и оптимизирайте
Преглеждайте ежедневни актуализации на AI класирането, наблюдавайте LLM трафика в реално време, получавайте предупреждения за проблеми с достъпа на ботове и оптимизирайте въз основа на данни.
Цени
Start
- 10 промптове проследявани ежедневно
- Само ChatGPT
- Ежедневно проследяване
- Имейл поддръжка
- 30-дневна история
- Основен анализ
Кой вече използва AIEntry?
Онлайн търговци
Проследявайте видимостта на продуктите в търсенията за пазаруване. Наблюдавайте кои продукти препоръчва ChatGPT.
SaaS компании
Уверете се, че вашият софтуер се появява в релевантни AI отговори.
Създатели на съдържание
Проследявайте цитиранията на статии в AI-генерирано съдържание. Измервайте трафика, който идва от цитирането.
SEO агенции
Предлагайте AI видимост като услуга. Проследявайте видимостта по предварително зададени заявки на клиенти и конкуренти.
Местни бизнеси
Наблюдавайте видимостта по заявки с включена локация в AI. Уверете се, че AI знае какви са вашите услуги и къде се предлагат.
Често задавани въпроси
Започнете проследяването на вашата AI видимост днес
Присъединете се към 500+ бизнеси, които вече проследяват своите AI класирания